
Project introduction
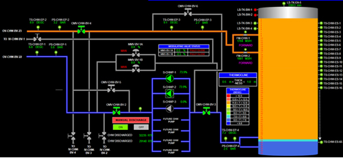
项目介绍:GDC冷站为马来西亚吉隆坡城市燃气公司建设,冷站内设2台额定发电能力为5.3MW的小型燃气轮机发电机组,采用溴化锂机组、直燃型机组、电制冷机组等复合冷源连同水蓄冷装置共同供冷。槽体直径45.5米,高度33.7米,蓄冷水量55000立方,蓄冷量10万RTH。蓄冷水罐的蓄冷由溴化锂机组完成,蓄冷温度为6.7℃,是非常典型的分布式能源三联供耦合水蓄冷的案例。
系统用户包括苏丹国王官邸、马来西亚国家海关、国家会议中心、国家财政部等重要建筑。采用钢砼扶壁圆罐结构,聚氨酯发泡内保温及聚脲防水工艺。我司承建其中复杂的高效布水系统,采用6环八角形布水器。



